Web3通过区块链技术为用户拿回了数据与资产主权,让用户自己管理自己的信息与财产,同时也让用户进入了黑森林。在CodeisLaw的Web3世界中,与各种合约交互是用户的基本动作,但没有开发背景的普通用户难以识别恶意嵌入合约代码里的漏洞,极易遭受财产损失。01C端用户典型安全问题
错误授权:用户在与dapp交互时通常需要进行合约授权,某些恶意地址会发起转移资产的授权请求,若用户点击授权,则资产可以被直接转走;机制改动:合约开发者可通过一系列手段更改代币机制,进行增发、销毁、改变交易税等操作;貔貅合约:用户的买卖行为被限制,常见方式为自由买入,对卖出进行限制。02十大避坑工具
针对以上问题,我们整理了十大避坑工具,帮助Web3用户守护好自己的资产和账户。以下工具除了Harpie在发生追回财产事件时需要付0.01ETH的固定费用,以及MistTrack在一个月免费试用期后需要付费订阅,其他工具均为免费。

Web3投资公司Shima Capital任命Brandon Stahl为新任首席财务官:金色财经报道,Web3投资公司Shima Capital宣布Brandon Stahl担任其新任首席财务官,Stacey Santos担任财务副总裁。Brandon Stahl曾担任洛杉矶普华永道 (PwC Los Angeles) 审计师和私募股权投资平台Canyon Partners Real Estate LLC的会计经理。Shima Capital专注于区块链领域的早期阶段投资,由Yida Gao于2021年创立,其投资组合包括链游平台Playcraft、硬件钱包解决方案提供商Tangem、NFT生态系统Flow等。(prnewswire)[2023/5/20 15:15:36]
2.1合约风险扫描
Go+Security官网:https://gopluslabs.io/StaySafu官网:https://app.staysafu.org/TokenSniffer官网:https://tokensniffer.com/2.1.1功能与使用场景功能:检测合约地址风险,快速获得简易审计报告。使用场景:在与某个dApp交互、或在dex上输入地址购买长尾代币时,如不确定其智能合约是否存在漏洞及其他风险,可在以上工具的扫描功能中输入要交互的智能合约地址,查看风险检测结果。
Web3基础设施服务商Galxe集成Apots网络:12月11日消息,Web3基础设施服务商Galxe宣布集成Apots网络,Aptos生态项目现可使用Galxe基础设施开展活动,并跟踪链上信息。已使用其服务开展活动的Aptos生态项目包括NFT市场Souffl3、自托管钱包Martian、NFT交易市场BlueMove。[2022/12/11 21:37:31]

2.1.2项目对比支持公链

安全能力

Web3游戏开发商Xterio完成4000万美元融资:8月30日消息,Web3 游戏开发商 Xterio 通过 SAFT 销售,以 3 亿美元估值完成 4000 万美元融资,FunPlus、Makers Fund、FTX Ventures、XPLA 领投,参投方包括 Animoca Brands、HashKey、Foresight Ventures、Infinity Ventures Crypto 和 Matrix Partners。本轮融资将用于开发和发布 Web3 游戏并扩大其团队规模。Xterio 预计将在未来几个季度发布多款手机游戏及网页游戏。(The Block )[2022/8/30 12:58:24]
项目背景

综合点评Go+Security:覆盖的公链最多,且涵盖的风险指标更多,可更加全面了解潜在风险Tokensiffer:同样有较多覆盖指标,同时每个指标有详细解释,可以更加深入理解风险点StaySafu:风险指标和支持公链较少2.2钱包防钓鱼插件
Web3凭证数据网络Project Galaxy集成Moonbeam:金色财经消息,Web3凭证数据网络Project Galaxy宣布已集成Moonbeam,基于Moonbeam构建的项目可以通过Project Galaxy创建以及运营以用户为中心的活动和赠品。[2022/7/28 2:42:51]
ScamSniffer官网:https://scamsniffer.ioPocketUniverse官网:https://www.pocketuniverse.app/2.2.1功能与使用场景功能:下载安装插件后当连接钱包发起交互时,安全插件会对交互逻辑进行扫描,并弹窗告知安全扫描结果,提示风险。使用场景:某些钓鱼合约会通过空投等方式引导用户授权签名,当用户收到陌生空投想变现时,发起的交互将会被识别,并告知用户交互风险程度。

OKX?Blockdream?Ventures:投资布局不受周期影响,建议Web3建设者不要急于扩张:7月14日消息,GWEI?2022全球Web3生态创新峰会于新加坡举行,OKX?Blockdream?Ventures合伙人Benson在“数字资产时代的风投机构”圆桌论坛上表示,OKX Blockdream Ventures的投资布局不受市场周期影响,将持续向区块链项目赋能。
OKX会关注多个Web3基础领域,建议Web3建设者不要急于扩大规模,重点打造MFP;X2Earn重塑数字分享经济的未来建立在DAO机制成熟的基础之上,一款成功的区块链游戏需要具备稳健且执行力高的团队,良好的经济模型和较低的用户参与门槛;VC除投资外,也向被投项目提供全球资源及发展建议的支持;在下一轮周期中,OKX Blockdream Ventures持续看好游戏赛道,近期投资了WAX游戏工作室。[2022/7/14 2:12:52]
2.2.2项目对比支持钱包:均为MetaMask安全能力

项目背景

综合点评:该类工具较为同质化,随着用户积累,该类项目可以积累更多风险数据,提升安全能力。2.3链上实时监控
Forta官网:https://forta.org功能:监控智能合约地址和钱包地址的状态变化,并发送状态至邮箱、Slack、Discord等通讯软件。使用场景:用户向Forta输入想监控的地址,并留下通知方式,便可以获得实时的链上动态,不用实时连接钱包或查看某需要关注的合约地址。


支持公链:以太坊、Polygon、BSC、Avalanche、Optimism、Fantom、Arbitrum。项目背景:Forta由OpenZeppelin孵化,在2021年10月获得A16z领投的2300w美金融资,其他投资方包括CoinbaseVentures、TrueVentures、OpenZeppelin等。2.4授权查看与取消
Revoke官网:https://revoke.cash/Approved.zone官网:https://approved.zone/2.4.1功能与使用场景功能:查看授权的NFT和Token,可以取消授权使用场景:许多钓鱼智能合约会通过各种场景引导用户授权自己的签名,某些授权可能会涉及财产转移,资产有随时被转走的风险,通过该类工具,用户可以查看自己进行了哪些授权,并可以取消授权

2.4.2项目对比支持公链

项目背景:暂无其他信息综合点评:该类工具较为同质化,支持公链更多的产品更方便使用。2.5链上防火墙
Harpie官网:https://harpie.io功能:对资产的交易进行限制,用户可以提前设置受信任的网络、应用或朋友的地址,如果有资产被转到受信任地址之外的地址,Harpie会在执行过程中阻止交易。使用场景:当用户想进一步降低资产被转移的风险时,可通过Harpie选择要保护的资产,并设置该资产可以转移的白名单地址,当该资产被转向白名单之外的地址时,交易会被阻断。

支持公链:以太坊项目背景:2022年9月底,Harpie完成450万美元种子轮融资,DragonflyCapital领投,CoinbaseVentures和OpenSea等参投2.6链上安全数据分析
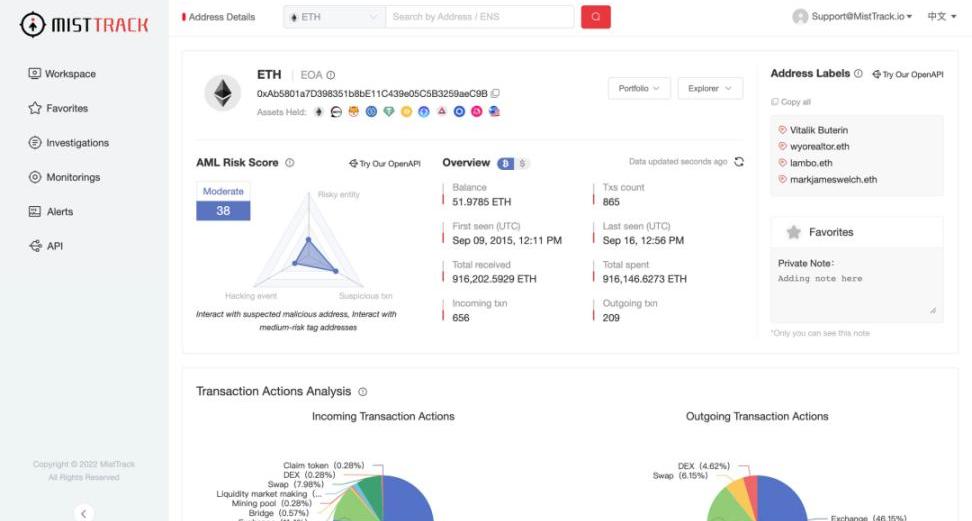
MistTrack官网:https://misttrack.io功能:分析目标钱包地址的关联交易、资金流向等链上信息,综合评估地址风险,同时也能监控某地址,获得状态变化推送。使用场景:可以分析自己地址的相关信息,查看是否与风险地址交互过,分析潜在的安全隐患;在发生财产损失后,对损失财产转入地址进行查看,分析被攻击的方式,吸取教训。

支持公链:以太坊、BSC、Polygon、Avalanche、Tron、IoTeX项目背景:该项目是由慢雾科技推出的C端安全产品03总结
对于刚加入Web3世界的新人来说,安装防钓鱼钱包插件是十分必要的,能够让新人充分意识到潜在的风险,从入门就建立好安全意识。对于更加熟悉web3世界的「老韭菜」,在冲项目前,也应该先扫描项目风险冷静一下,避免被割得不明不白。最后,愿我们在Web3黑森林里安全生存,收获满满!原地址
标签:WEBWEB3RESVENTEndless Web Worldsweb3域名UnityVenturesVENT价格
注:本文档旨在作为以太坊路线图上各个项目的入口点,为那些想要深入研究的人提供快速的摘要以及链接。它是一份动态文档,请如果此处提供的任何信息不清楚、不准确、过时或缺少更好的链接,请随时与我联系.
1900/1/1 0:00:0011月22日,社区发现有巨鲸正在尝试做空Curve,这个显示为ponzishorter.eth的地址通过Aave抵押借出了大量CRV进行抛售,链上链下一起卖.
1900/1/1 0:00:00摘要:2022年10月18日,Azuki发布了一种全新的开源Token标准——PhysicalBackedToken(PBT).
1900/1/1 0:00:00零知识技术是密码学的一个分支,可以为许多Layer1区块链项目解决扩容和隐私问题。区块链可以利用零知识证明技术提升交易吞吐量,在验证用户身份的同时保护用户数据隐私,实现复杂的计算,并让企业既可以.
1900/1/1 0:00:00Odaily星球日报译者|余顺遂摘要:矿企CoreScientific欠MassMutual、BlockFi等债权人共计约10亿美元。该公司表示从10月底开始将无法按时还款.
1900/1/1 0:00:00或许Coindesk没能想到,自己的一篇报道在带崩FTX后,也让这把火烧到了自己母公司DigitalCurrencyGroup身上.
1900/1/1 0:00:00