Waves公链的生态在一定程度上借鉴了Terra,面临问题较大,支持比率较低。
UST暴雷之后,去中心化稳定币受到全面重创,截至5月18日,DAI和FRAX的流通量在本月分别下降26.6%%和44.8%。UST曾是最成功的去中心化稳定币,某些去中心化稳定币在机制上也部分参考了UST,下面将对常用的去中心化稳定币进行介绍,并分析其风险。
TL;DR
目前常用的去中心化稳定币都有对应的抵押资产或储备金,大多数是ETH或稳定币这类常用资产,少部分包含FXS、WAVES这些波动较大的资产。
USDN已经出现抵押不足的情况,且大部分USDN都闲置在Vires中,和Terra的情况类似,风险较大。
DAI已经经过市场的充分检验,也有明确的清算机制。即使在两年前3.12暴跌导致出现坏账的情况下,DAI的价格依然高于1美元,风险最低。
FeiProtocol的PCV虽然绝大多数都是ETH,但需要ETH跌至900美元以下才会出现资不抵债的情况。
FRAX各项数据健康,流动性充足,出现死亡螺旋导致项目失败的可能性也比较低。

Filecoin去中心化金融平台DeFIL2.0启动升级迁移:据官方公告,DeFIL平台于8月13日?10:00(UTC+8)开放平台通证新旧DFL兑换,并对智能合约进行迭代升级以及合约迁移,用户需将DeFIL1.0版本的全部资产取出迁移至DeFIL2.0。新版DFL存入质押马上可有利息收益;在此期间根据区块到账时间,率先完成合约迁移并在DeFIL2.0 参与质押DFL赚eFIL的前一百名用户获188DFL,其他参与用户可获得88DFL。
DeFIL 2.0的定位是去中心化的Filecoin借贷和金融服务平台,同时打造了一个集算力NFT、永续算力通证、DeFi借贷、流动性挖矿、增强挖矿收益机制、DAO治理等一体化的去中心化金融生态。[2021/8/13 1:52:38]
DAI/MIM
MakerDAO是最早期的DeFi项目之一。用户可以将资产存入MakerVaults,以超额抵押的方式铸造稳定币DAI。DaiStats数据显示,DAI的发行量从5月1日的88.1亿美元下降至现在的64.7亿美元。

Solanium核心贡献者Terry:Solanium是Solana公链上一站式去中心化融资平台:官方消息,5月17日20:00,Solanium核心贡献者Terry做客抹茶社区分享观点。Terry表示:“Solanium是Solana公链上一站式去中心化融资平台,将集钱包,DEX一体化,通过完善用户界面和体验来帮助所有人体验全新的融资平台,平台也将向所有人开发,每个人都可以创建专属资金池,官方也会对已验证KYC的池子进行标识。未来平台将有质押挖矿,社区治理,以及获得早期项目分成的方式来赋能资产。同时Solanium也获得Serum早期资助和支持。[2021/5/18 22:12:44]
随着协议的扩张,现在MakerDAO支持以多种方式铸造DAI。
1、超额抵押。以加密资产超额抵押的方式铸造DAI,抵押品可以是ETH、WBTC等常用的加密货币,也可以是UniswapUSDC-ETH等LP代币,这是DAI的主要铸造方式之一。
2、锚定稳定模块。锚定稳定模块允许用户以USDC、USDP、GUSD这三种中心化稳定币直接兑换DAI,且通过这种方式发行的DAI超过DAI总量的46%,DAI和中心化稳定币也越来越接近。稳定锚定模块的推出为DAI的铸造和退出提供了额外的途径,以现在的数据计算,等于为DAI提供了约30亿美元无滑点兑换的流动性。
ASS正式上线HECO及MDEX去中心化交易所:据官方消息,ASS正式上线HECO及MDEX去中心化交易所,ASS(驴币)是HECO首个动物社区自治币,已通过灵踪安全审计,并上线MDEX白名单。
ASS总量1万亿,无私募无预挖,将于2021年5月11日20:30正式开始流动性挖矿。[2021/5/11 21:49:34]
3、现实资产。超额抵押现实资产铸造DAI,目前以这种方式发行的DAI只有3000多万。
4、直接存款模块。允许协议即时生成DAI,存入支持的第三方借贷池,而无需传统抵押品,目的是为了确保借贷协议中的浮动利率低于Maker治理决定的目标利率。以这种方式铸造的DAI约为1.18亿。
加密货币超额抵押和锚定稳定模块是MakerDAO中DAI的主要铸造方式,这两种方式也经过了时间的检验,MakerDAO对每一种方式铸造DAI的数量进行了限制,风险较低。DAI在数百个DeFi项目中应用,形成了自己的护城河。
AbracadabraMoney中的MIM和DAI类似,采用超额抵押的方式铸造,支持Yearn等协议中的生息资产为抵押品。MIM的发行量超过18亿,杠杆倍数更高,风险高于MakerDAO。
Frax
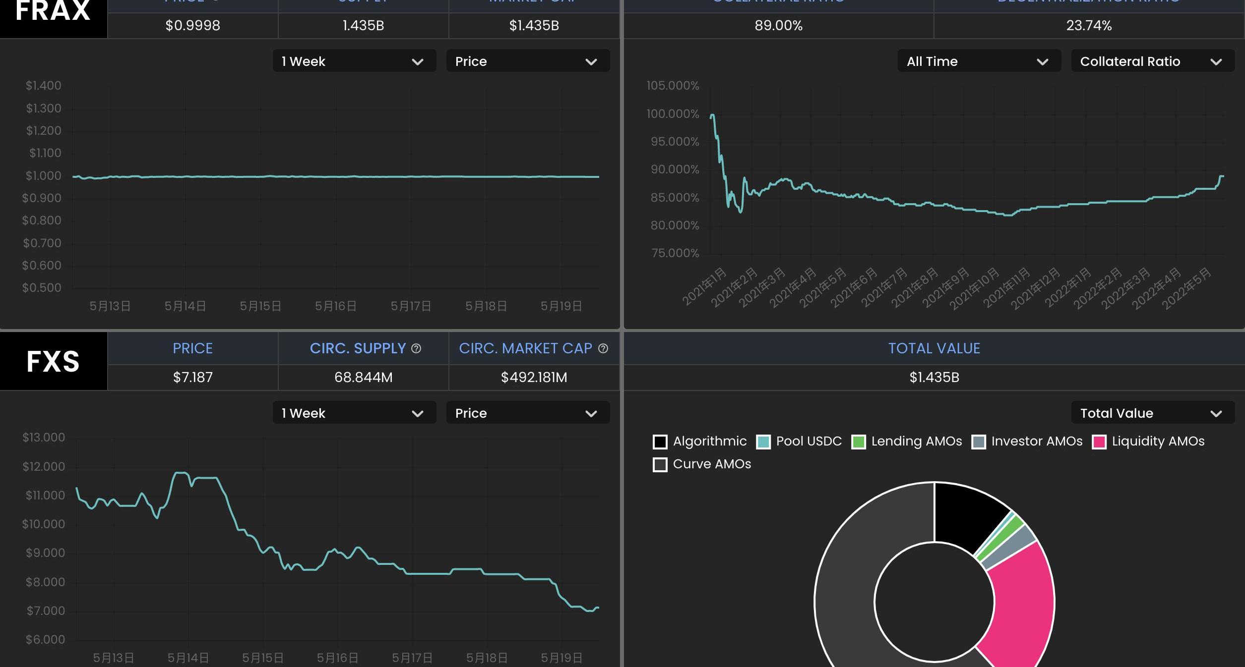
Frax是一种部分算法稳定币,铸造FRAX需要一部分的USDC和一部分FXS,协议允许用户用1美元的USDC+FXS铸造1FRAX,也允许销毁1FRAX赎回1美元的USDC+FXS。USDC的占比称为抵押率,FXS对应算法部分。若FRAX的需求高,算法部分的占比升高;若FRAX需求不足,算法部分的占比下降。从5月1日到现在,FRAX的流通量从27亿下降到14.9亿,降幅44.8%。
福布斯专栏作家:GME股票交易暂停事件或导致人们转向去中心化交易模式:福布斯专栏作家Roger Huang刊文称,Robinhood暂停GME等股票交易,导致一些人呼吁去中心化交易和抵制审查的交易,以避免一个协调的、中心化的金融系统的压力。从Reddit的交易员到致力于去中心化金融的设计师,再到加密货币的影响者,许多人都呼吁人们转向更加去中心化的交易模式。[2021/1/29 14:16:50]

理论上,Frax也存在挤兑时发生螺旋死亡的可能性,且有多个Frax分叉项目已经失败,但Frax却经过了一年多时间的稳定运行,相对其分叉项目和UST,FRAX的风险相对较小。
1、Frax的抵押率当前为89%,协议中的稳定币储备较多,销毁和铸造FRAX对FXS的价格影响相对Terra中的UST和LUNA较小。
2、FRAX+3Crv池拥有超过13亿美元的TVL,其中FRAX7.4亿,3Crv5.7亿;UniswapV3也中有1.76亿美元的FRAX流动性。FRAX的流动性很好,绝大多数的FRAX都在各种DEX中提供流动性。Frax通过积累了大量的Convex治理代币CVX,而Convex又通过veCRV控制着Curve的奖励发放,因此Frax能够通过Curve为自己的用户发放奖励,并没有类似像Terra生态的Anchor这样的协议积累大量未被利用的稳定币。
北京志顶科技创始人王玮表示:区块链的可靠性和去中心化必须要妥协掉一个:金色财经现场报道,在2018区块链技术及应用峰会上,北京志顶科技创始人王玮表示,区块链实际上这样一个技术,它是三个因素一个综合考虑,可扩展性跟性能有关,可靠性、去中心化程度,大家可能了解区块链的基本知识就知道,实际上因为区块链是一个去中心化的计算模型,所以它在可靠性和扩展性方面是需要跟去中心化的模型做一个平衡,做一个妥协,如果我们一味地强调性能,那就意味着在另外两个角度,可靠性和去中心化程度这两个点必须要妥协掉一个。[2018/4/2]
3、Frax对铸造和销毁进行了限制,FRAX的流通量更稳定。只有当FRAX的价格高于1.0033美元时才能铸造新的FRAX,当FRAX的价格低于0.9933美元时才能通过协议赎回。
4、Frax具备盈利能力,通过“算法市场运营控制器”,将储备金用于Curve等协议的挖矿,目前协议通过AMOs获得了3785万美元的利润。协议定期计算实际抵押率,若因为AMOs赚取收益等方式导致实际抵押率高于理论值,协议将会利用多余的资金铸造FRAX,并购买FXS销毁,既有利于扩大FRAX的规模,减少FXS的供应,也减少了套利者的参与。
从推出开始,Frax不断进行着改进,如一开始从其分叉项目中吸取经验,现在整体风险较低。除了美元稳定币FRAX之外,Frax还推出了跟踪CPI的FPI。
USDN
Waves公链的生态和Neutrino协议的算法稳定币USDN的机制在一定程度上借鉴了Terra,用户可以在Neutrino中实现1美元的WAVES代币和1USDN间的互换。USDN的初始发行量为1亿枚,从合约中解锁的部分在市场上流通,解锁部分才被记入总供应量。用户兑换USDN的WAVES代币计入储备金,Neutrino并不能增发或者销毁,随着WAVES的价格波动,WAVES储备对应的抵押率可以是0到正无穷大。若抵押率低于1,需要依靠拍卖治理代币NSBT来调整。
USDN已经持续维持小幅度的脱锚,当前价格为0.976美元。Neutrino官网显示,USDN发行量为8.7亿,而对应的WAVES储备金价值为3.06亿美元,抵押率只有35.16%。

CoinGecko数据显示,WAVES发行量1亿枚,按6.44美元对应的WAVES市值为6.44亿美元;NSBT价格为21.83美元,市值5932万美元。USDN的市值已经超过WAVES和NSBT市值之和。
USDN的质押收益由Waves区块链的LPoS共识算法提供,由储备中的WAVES代币质押产生,分发给USDN的质押者。
ViresFinance是Waves生态的一个借贷协议,允许WAVES、USDN、USDT、USDC、BTC、ETH等代币间的借贷。数据显示,ViresFinance中的USDN存款约有6.89亿,借款只有2500万,超过76%的USDN在ViresFinance中闲置,这部分USDN也可以获得Neutrino的质押奖励。

Vires提供了一种以稳定币USDT和USDC为抵押品,借入USDN和WAVES做空的场景。但是目前几乎所有的USDT和USDC都被借光,这部分存款用户可能无法赎回自己的抵押品,存在较大的风险。
USDN和整个Waves生态面临着较大风险,USDN已经储备不足,且发生挤兑时还可能造成WAVES的螺旋下跌。大量存款闲置在ViresFinance中,这一点和Anchor类似,且USDN的质押奖励已经大幅下降。若想通过存入稳定币USDT和USDC,借入USDN和WAVES做空,也可能面临无法赎回USDT和USDC的风险。
FEI
FeiProtocol允许用户以1美元的资产铸造算法稳定币FEI,也允许用户将FEI赎回为1美元的资产,它推广了PCV的概念,可以将协议持有的各种资产用于创造收益。
一开始的FEI以ETH铸造,现在已经改为DAI,PCV中的绝大多数资产依然为ETH。根据FeiProtocol官网数据,协议铸造的FEI约为3亿,用户铸造的FEI约为2.3亿。PCV持有的资产价值3.98亿美元,其中ETH占比73.3%,DAI占比8.7%,LUSD占比7.6%。

理论上,若ETH价格继续大幅下跌,FeiProtocol也存在资不抵债的可能性。根据PCV资产和FEI的发行情况计算,ETH价格需要跌到900美元以内才会出现资不抵债的情况。
0
作者:PA一线
标签:USDFRAXFRADAIMUSD价格Frax Price Index ShareRSK Infrastructure Framework全球稳定币DAI
前几日,VitalikButerin等人发布了一篇名为《去中心化社会:寻找Web3.0的灵魂》的论文,文内指出:「现如今,Web3.0更多的是表达可转让的、金融化的资产.
1900/1/1 0:00:00曾经定义web2.0的TimO''Reilly回顾了web2中发生的种种,比如在web2中曾经出现过数次去中心化/中心化的拉锯,让他不确定这次的web3的是不是只是又一次而已.
1900/1/1 0:00:00这是一个关于个体在DAO中积极做出有意义贡献的过程中所经历的特定时间点的讨论。ThestrengthofaDAOcomesfrommanycontributors.积极的贡献者是DAO的命脉.
1900/1/1 0:00:00亲爱的金色财经用户:由金色财经孵化的「金色数藏Meta」数藏平台,将于2022年5月17日-27日开展「520,来金色Pick你的数藏女神」活动,参与即有机会获神秘数字藏品.
1900/1/1 0:00:00凭证存在于人们的日常生活中,而链上凭证最好的一个例子是用户可以从AAVE和Compound当中借钱但从未留下被清算的记录,不仅如此,用户在协议首次启动时对流动性池的贡献.
1900/1/1 0:00:00借款和贷款是DeFi的两个重要部分,但它们一直缺少一个有效的操作凭证:去中心化的信用评级。贷款和借款的概念与时间本身一样古老.
1900/1/1 0:00:00